Continuous AI security auditing for your codebase.
AI agents that scan your code continuously, flag vulnerabilities in real time, and build deep understanding of your attack surface — getting smarter with every commit.

THE PROBLEM
Security scanners find issues. They don't understand your codebase.
Traditional SAST and DAST tools run static rules without context. They flag thousands of results, most of them false positives, and miss the architectural vulnerabilities that actually matter.
No codebase context
Static scanners don't know your architecture, your data flow patterns, or which endpoints handle sensitive information. Every scan starts from zero.
Alert fatigue
Thousands of findings, most irrelevant. Engineering teams learn to ignore security reports because the signal-to-noise ratio is unbearable.
Point-in-time only
Annual penetration tests and quarterly audits give you a snapshot. But your codebase changes every day. Vulnerabilities introduced on Tuesday aren't caught until next quarter.
Expensive and slow
External security audits cost £20-50K per engagement and take weeks to deliver. By the time you get the report, the codebase has already moved on.

HOW SECURE WORKS
AI agents that think like penetration testers.
Workforce Secure uses the same multi-agent architecture, knowledge graph, and persistent memory as Build — but configured for security analysis instead of feature development.
THE DIFFERENCE
Security agents that learn your codebase.
Traditional tools run the same rules every time. Workforce Secure builds persistent knowledge about your architecture, your data flows, and your attack surface — and gets better with every commit.
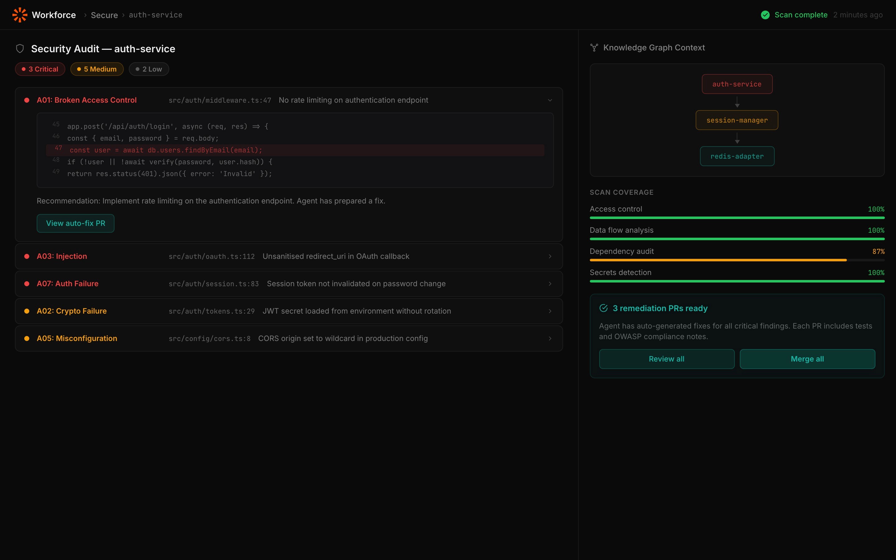
Knowledge Graph
7,600+ entities and 26,000+ relationships mapped. Agents understand which functions handle auth, where data flows, and how dependencies connect — so findings have context, not just line numbers.
Persistent Memory
Five layers of memory mean security agents remember past findings, known-good patterns, and resolved issues. Day 30 auditing is dramatically more accurate than day one.
Self-Hosted
Your code never leaves your infrastructure. Security auditing happens inside your environment with three-layer protection: Policy Engine, Sentinel Scanner, Integrity Verification.
FAQ
Security questions
Common questions about Workforce Secure and how it protects your codebase.
How is this different from a traditional SAST scanner?
SAST scanners run static rules without context. Workforce Secure agents use the knowledge graph to understand your architecture, data flows, and authentication boundaries — so findings are contextual and prioritised, not a dump of false positives.
Does Workforce Secure replace penetration testing?
It complements it. Workforce Secure provides continuous monitoring between annual pen tests — catching vulnerabilities as they're introduced rather than months later. When pen testers do come in, your codebase is already in better shape.
Can security agents automatically fix vulnerabilities?
Yes, for fixable issues. Agents open PRs with remediation code, test coverage, and impact analysis. Critical findings are flagged for human review. You always approve the merge.
What types of vulnerabilities does it detect?
OWASP Top 10, injection flaws, broken authentication, sensitive data exposure, security misconfigurations, exposed secrets, vulnerable dependencies, privilege escalation paths, and insecure data flows.
Does my code leave my infrastructure?
Never. Workforce Secure runs entirely in your environment. Security analysis happens locally. LLM calls go directly from your infrastructure to the providers you choose — we never see your code.
Can I use Secure without Build?
Yes. Workforce Secure can be deployed independently as a continuous security auditing service. It uses the same platform architecture but configured specifically for security analysis.
How quickly does it find issues?
Initial codebase scanning typically completes within hours depending on repo size. After that, monitoring is continuous — vulnerabilities introduced in a commit are flagged in real time.
